
NewEvol is an AI-driven cybersecurity platform that learns, adapts, and acts like a vigilant guardian. It unifies SIEM, SOAR, Threat Intelligence, Data Lake, and Advanced Analytics into one smart ecosystem. Continuously learning from alerts and anomalies, it detects unknown threats, reduces false positives, and automates investigations. With intuitive dashboards and automation, NewEvol empowers SOCs worldwide to make faster decisions, gain deeper visibility, and achieve complete security control.
Trusted by organizations across the USA, MEA, India, Spain, and Malaysia, NewEvol delivers measurable cybersecurity outcomes, enhanced visibility, faster detection, and resilient defense.
AI-driven insights predict and prevent emerging attacks using global and local threat data.
Automates detection and response with intelligence, cutting false positives & analyst fatigue.
Advanced ML & 3D analytics reveal hidden patterns & unknown threats unseen by rule-based systems.
Monitor all systems in real time, detect threats instantly, and gain full visibility across networks, endpoints, and cloud environments to continuously strengthen your security posture.
Learn More
Investigate security incidents quickly, analyze root causes, and respond effectively with automated workflows, enabling faster containment and reducing potential business impact.
Learn More
Monitor user activity, identify suspicious behavior patterns, and prevent insider threats with advanced analytics and actionable insights to protect critical data and systems.
Learn More
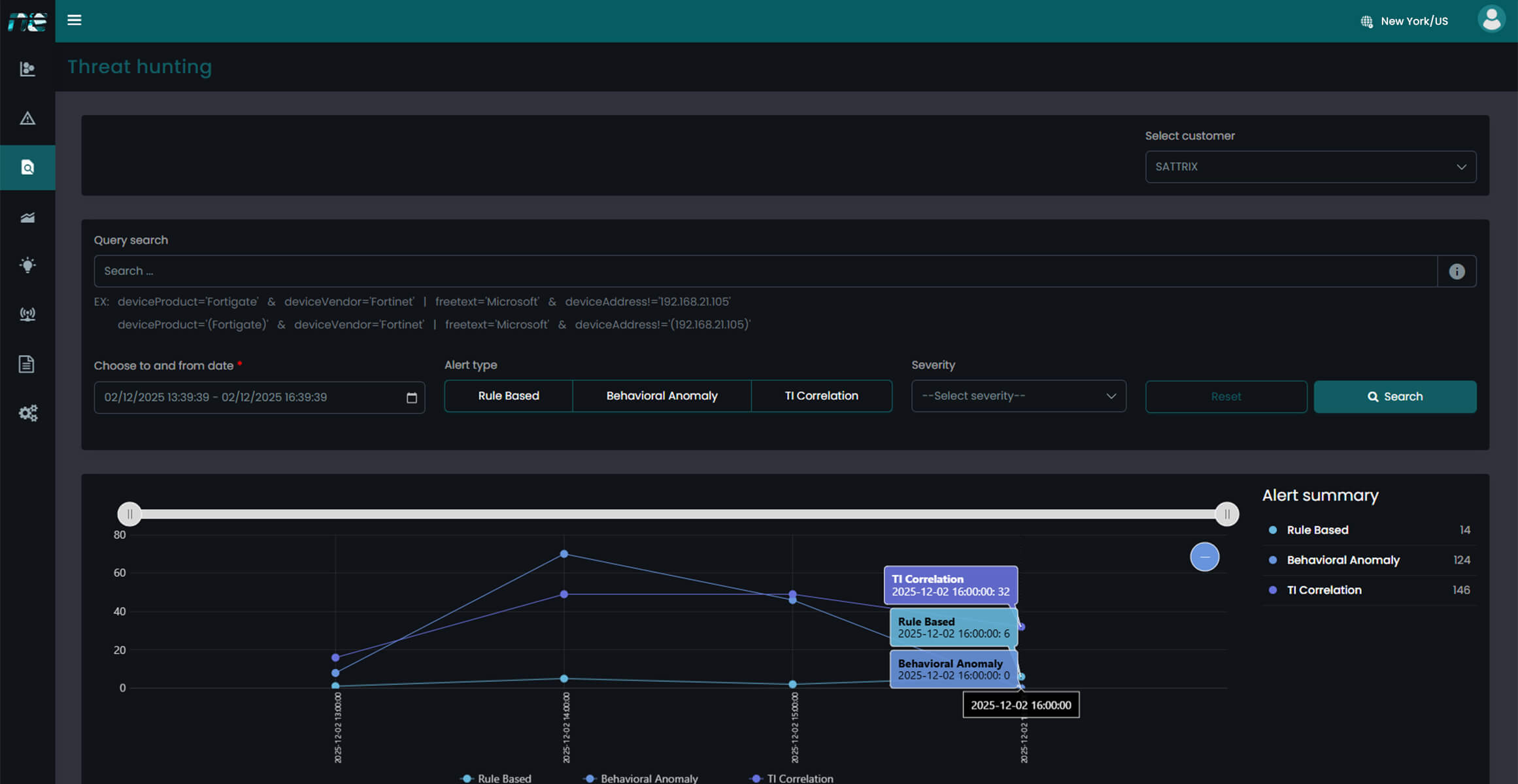
Leverage AI-driven threat hunting, anomaly detection, and predictive analytics to find hidden or emerging threats before they impact your organization.
Learn More
Automate response workflows, coordinate detection and remediation, and integrate seamlessly with existing tools to enhance SOC efficiency and reduce manual efforts.
Learn More
Ensure regulatory compliance with automated reporting, audit-ready dashboards, and streamlined documentation, reducing time and effort for governance and audits.
Learn More
Consolidate logs and telemetry into a unified data architecture, enabling faster analysis, smarter decision-making, and enhanced visibility across your security ecosystem.
Learn MoreStep beyond traditional security with a platform that evolves, anticipates, and strengthens with every threat.
It unifies SIEM, Data Analytics, and SOAR to deliver smarter detection, automated response, and complete security visibility.
Learn MoreNewEvol’s adaptive AI evolves with changing threats, enhancing detection accuracy, response speed, and overall cyber resilience.
Learn MoreTransform your SOC from reactive operations to intelligent automation. With AI, analytics, and orchestration combined, NewEvol gives you the power to respond before threats escalate.
Talk to an Expert Our SolutionsYour network is one of the most valuable targets for attackers. It connects users, devices, applications, cloud services, and critical business systems. Every login request, file transfer, remote session, and application connection travels through it. That also means every malici...
Learn More
Protect your enterprise with smarter, faster security and gain real-time visibility across your entire IT environment.