
Gain unified visibility across logs, networks, endpoints, and cloud environments, in a single pane of glass, giving your team deeper context and the power to detect, investigate, and respond with unmatched precision.
NewEvol transforms static data into living intelligence. Every signal is analyzed, learned, and connected — revealing intent before an attack unfolds.
From detection to resolution, NewEvol moves at machine speed. Automated decisions, orchestrated responses, and adaptive playbooks turn defense into precision execution.
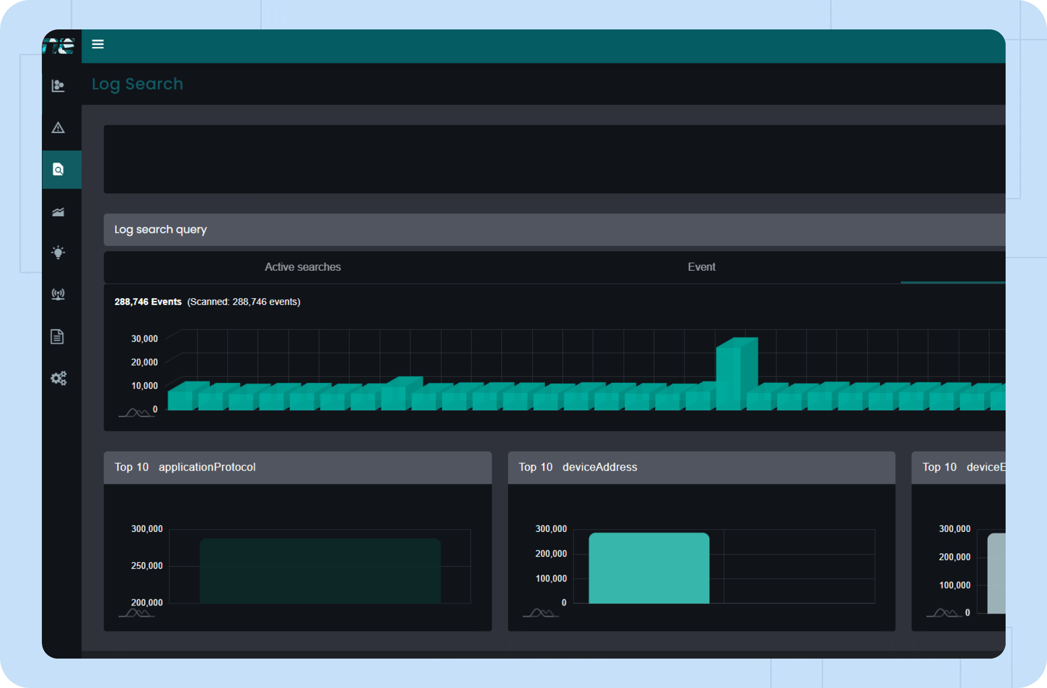
NewEvol’s SIEM delivers unified visibility, intelligence, and control across your security ecosystem. It collects and normalizes logs, correlates events in real time, and exposes hidden attack patterns. With MITRE ATT&CK mapping, TIP-based threat intelligence, and an intuitive dashboard, it simplifies detection, investigation, and compliance, enabling faster, smarter, and data-driven defense.
NewEvol’s Data Analytics engine transforms vast security data into actionable insight. Its data lake unifies logs and telemetry, while machine learning and UEBA detect anomalies and predict risks. With threat hunting, forensic tools, and TIP-based enrichment, it delivers faster detection, deeper visibility, and proactive defense across the enterprise.
NewEvol’s SOAR automates and orchestrates security operations for faster, smarter response. Its playbooks streamline workflows, while case management and DSS-driven insights guide precise actions. With collaboration tools, real-time metrics, and TIP-based threat intelligence, SOC teams achieve swift containment and continuous improvement.
NewEvol’s Threat Intelligence Platform (TIP) collects and correlates global threat data to strengthen enterprise defense. It ingests IPs, domains, URLs, and file hashes from multiple trusted sources, removes false positives through validation, and enriches detections with real-world context. With subscription-based intelligence sharing, customers receive continuously updated indicators aligned with their live environment for proactive protection.
NewEvol’s Data Lake is built for long-term security data storage, compliance readiness, and scalable retention. It securely stores massive volumes of logs and telemetry for extended periods, ensuring organizations meet regulatory requirements without performance impact. With flexible export and retrieval options, customers can access historical data anytime for audits, investigations, reporting, and legal compliance needs.
Connect every workflow, playbook, and security tool into one cohesive system, enabling seamless orchestration, faster collaboration, and fully synchronized response across your entire SOC environment.
Talk to an Expert Our SolutionsYour network is one of the most valuable targets for attackers. It connects users, devices, applications, cloud services, and critical business systems. Every login request, file transfer, remote session, and application connection travels through it. That also means every malici...
Learn More
Protect your enterprise with smarter, faster security and gain real-time visibility across your entire IT environment.